Infordata Sistemi successfully completed its tasks related to Work Package 4 – Sustainability assessment and optimization of implemented measures, meeting the scheduled deadlines. Specifically, Infordata is involved in Work Package 4.4: Delivery of the impact assessment dashboard with digital tools to initiate monitoring technologies, obtain telemetric data, provide reporting tools, dashboard with KPIs, and integration with EMODnet and other EU datasets.
By the end of May 2024, meeting the deadline, Infordata completed the following tasks:
- Optimization of the EER database schema
- Design and development of the core software modules for the backend and frontend user interface
- Definition of protocols for the integration and evaluation of technologies, a task carried out jointly with UM for T4.1 requirements
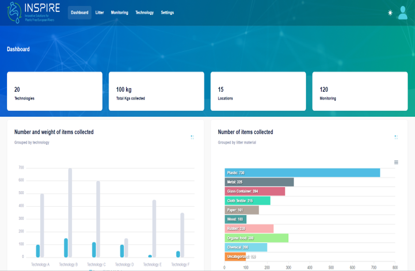
The development of the platform was not an easy task, as it was necessary to consider data related to the use of 20 different technologies for river cleaning systems proposed by individual partners to determine which of these can provide the best results.



